您想要在仪表盘中插入图表外的标签页、文字、网页和图片,可在创建时选择【高级仪表盘】并进入新建页。
图表:基于数据集生成的已有图表。
标签页/网页:内嵌形如浏览器内,可切换的标签页或单个网页,可自行配置地址,并支持在仪表盘内浏览。
文字/图片:按需放置在仪表盘上的文本框及图片内容
图表/标签/网页配置完成后效果可参考右下方示例。


功能入口与流程简介
功能入口:【分析】-【BI工具】
流程简介:选定数据集→基于所需维度生成图表→选择已有图表配置仪表盘

功能划分
数据集:基于您名下的快手账户产生的相关数据。与快手广告投放平台相同的底层数据源,分为基础/视频/直播视频三类,可依照不同数据源开始制作图表。数据集中包含的详细维度可选定数据集、新建报表时开始查看和选择。
广告基础数据集:包含快手广告组、计划等相关维度和指标的数据集,每日10点后更新。
视频数据集:包含快手广告视频相关维度和指标的数据集,每日10点后更新。
直播数据集:包含抖音直播间推广相关维度和指标的数据集,每日11点后更新。
图表:基于选择的数据源自定义配置数据维度和呈现形式,生成的图表。
仪表盘:制作完成的可视化图表集合,配置完成后可直接查看、或授权给其他用户。

从数据集新建图表
当您名下暂未主动制作仪表盘时,进入【BI工具】会见到如下提示,此时可前往选择数据源并开始制作您所需的自定义图表。直接点击【图表】中的【新建图表】或从数据集中选择特定数据源,进入新建图表界面。

【维度/指标】
可在最左侧的【维度】、【指标】中选择或搜索自定义的维度和指标,点击后添加到右侧表头。
【呈现日期】
选择完毕特定指标、维度和图表样式后,可在表头的【筛选】中,选定要展示的时间范围,支持固定日期查询及动态日期(最近有数X天等)高级设置,自定义所需时间窗口。


【图表示例】
如下方左图,是在有数30天内,以【日期】、【抖音广告主名称】为维度;【消耗】、【点击数】为指标的折线图。
【样式切换】
可在左侧图表样式中将折线图切换为其他类型的图表,下方右图即为同条件下,将折线图样式切换为组合图样式时的呈现效果。


【保存图表及其他】
右上角可另存为新图表或直接保存;保存完成后,可在图表界面中看到您创建的图表内容,并支持重新进入编辑图表设置,或删除图表。


数据集切换及数据源/图下载:在完成了图表配置后,可在如下按钮进行切换和下载动作。


按需求添加字段及运算公式:您可在新建图表界面选择【添加字段】,对当前已支持的字段及函数公式进行自定义编辑,配置完全契合您需求的图表。


仪表盘配置及授权
可以选择已有图表,并在同一仪表盘上集中呈现,一页内洞察所有重点关注的数据。同时,可授权已生成的【仪表盘模板】给其他用户,实现团队内高效复用数据洞察的优秀模板&经验。

【新建仪表盘】
在我的仪表盘旁+号新建仪表盘,选择配置仪表盘的类型并进入。以下内容以【普通仪表盘】为主进行说明。

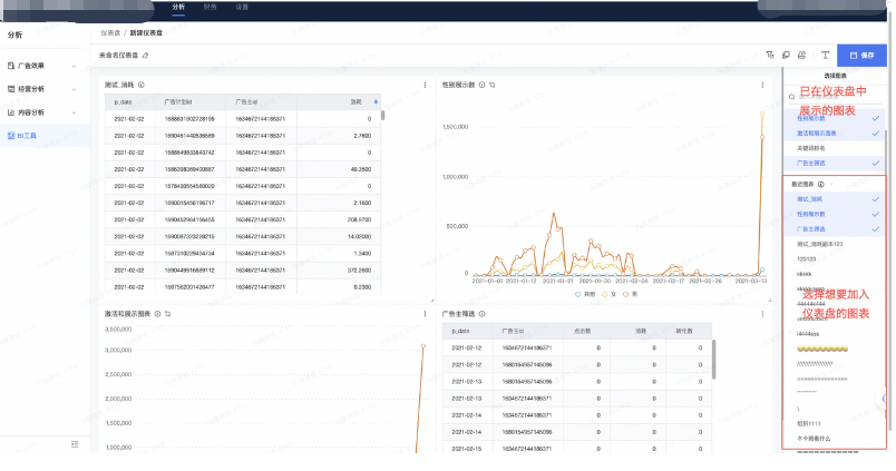
【选择仪表盘中的图表】
在右侧下发选择想要加入仪表盘中的图表,并可拖拽图表更改位置。

【保存并查看仪表盘】
修改仪表盘命名后,保存仪表盘,即可在【我的仪表盘】列表中看到您所配置的新仪表盘。

【仪表盘授权】
特别提示:授权时,您配置的图表外观结构等将作为【仪表盘模板】授权,不涉及数据本身。被授权者可在授权的仪表盘下,看到自身名下账户的数据。
在特定仪表盘展示页面的右上方,或仪表盘列表右侧的展开栏中,可将仪表盘对其他用户进行授权。完成授权后,双方都可直接在【仪表盘列表】-【共享仪表盘】中看到被共享的仪表盘(无需同意)。
注:一个仪表盘最多共享给100个用户,且一个用户名下最多有100个仪表盘。


高级仪表盘创建
若您想要在仪表盘中插入图表外的标签页、文字、网页和图片,可在创建时选择【高级仪表盘】并进入新建页。
图表:基于数据集生成的已有图表。
标签页/网页:内嵌形如浏览器内,可切换的标签页或单个网页,可自行配置地址,并支持在仪表盘内浏览。
文字/图片:按需放置在仪表盘上的文本框及图片内容
图表/标签/网页配置完成后效果可参考右下方示例。

- 2026-04-16
快手广告推广:私信达人工作台操作手册 - 2026-04-15
快手广告重磅来袭:私信 × 微信加粉,解锁… - 2026-04-15
快手广告游戏行业SDK深度经营能力全面升级… - 2026-04-13
快手广告平台【IM私信】经营手册 - 2026-04-06
快手广告2026年品牌广告春日营销创新产品 - 2026-03-27
快手广告 | 一键拆解爆款素材基因 - 2026-03-24
快手广告|商家38上新季生意爆发,多维拆解… - 2026-03-24
快手磁力引擎广告 | 对谈36氪,AI下凡驱动… - 2026-03-17
快手品牌广告如何代投实现GMV倍增? - 2026-03-16
快手广告功能更新 | 活动复盘大场活动




















管理员
该内容暂无评论